How to Navigate Data Overview in Seller Center
09/10/2025
Summary
What is the Home module in TikTok Shop Analytics and how does it help sellers evaluate their store’s revenue?
- The Home module provides an intuitive overview of store transactions and traffic, breaking down revenue by livestreams, videos, and product cards, saving sellers time on data compilation and enhancing revenue transparency.
- It allows sellers to monitor real-time performance, view GMV rankings, and analyze post-purchase metrics like cancellations, returns, and complaints to quickly identify issues.
How can sellers use the Home module to analyze revenue sources and optimize their store strategy?
- Sellers can evaluate the proportion of revenue from owned media versus affiliate income, helping them understand which channel drives more sales and adjust cooperation strategies accordingly.
- The module displays revenue shares from livestreams, videos, and product cards, enabling sellers to track growth rates and decide where to invest more resources.
What key sales and traffic metrics does the Home module track, and how can these metrics inform seller decisions?
- Core sales metrics include GMV, orders, and buyers; traffic metrics include average daily click-through rate (CTR), conversion rate (CVR), and unique visitors; post-purchase metrics cover reviews, cancellations, returns, and complaints.
- Sellers can track trends over selected periods, compare with previous periods, and export data for deeper analysis to optimize operations and marketing efforts.
How does the Home module support real-time monitoring and livestream management for sellers?
- Sellers can view ongoing livestreams from official and marketing accounts, monitor their real-time transactions and traffic, and directly enter the livestream screen with one click to manage or engage.
- This feature helps sellers quickly respond to live performance and adjust tactics to maximize sales during livestream events.
What insights does the GMV ranking feature provide, and how can sellers use it to benchmark their performance?
- The GMV ranking shows sellers their revenue position within selected product categories and time frames, comparing current performance against the previous period.
- Sellers can select specific categories or view all categories combined to understand competitive standing and identify areas for improvement.
What is Home module in Analytics?
Home module gives you an intuitive analysis of store transactions and traffic, showing you the proportion of revenue from livestreams, videos and product cards, which saves you the time of downloading and summarizing data while making evaluation of your store’s revenue more transparent!
Access Seller Center here.
Key usage scenarios
Breaking down the proportion of owned media revenue and affiliate Income
Display the proportion of income generated via livestreams, videos and product cards
View shop GMV category ranking, as well as GMV uplift & decrease
Monitor real-time shop performance and quickly find ongoing livestreams
Track the overall Post Purchase performance of the shop, with trends and composition data
Function Details
Today's performance
- You can check today's GMV, orders, visitors and conversion rate in real time.
- GMV: The total amount of money received from the sale of items, not including tax, shipping fee, coupon or discount amounts.
- Orders: The total number of purchase transactions.
- Visitors: The total number of unique visitors of a product.
- Conversion rate: The average daily conversion rate of products. Conversion rate is the total number of product buyers divided by the total number of unique visitors of that product.
- Ongoing Lives: This shows your ongoing Lives and allows you to enter a Live screen with a click. These lives are all from your official and marketing accounts.

Sales and traffic core metrics
- You can monitor shop sales and traffic performance for a selected time period through six core metrics:
Sales tab:
- GMV: The total amount of money received from the sale of items, not including tax, shipping fee, coupon or discount amounts.
- Orders: The total number of purchase transactions.
- Buyers: The total number of buyers who have purchased products.
Traffic tab:
- Avg daily CTR: The average daily click-through rate of all content. Click-through rate is the total number of product views divided by the total number of product impressions.
- Avg daily CVR: The average daily conversion rate of products, calculated by dividing the total number of buyers by the total number of unique visitors.
- Visitors: The total number of unique visitors of a product.
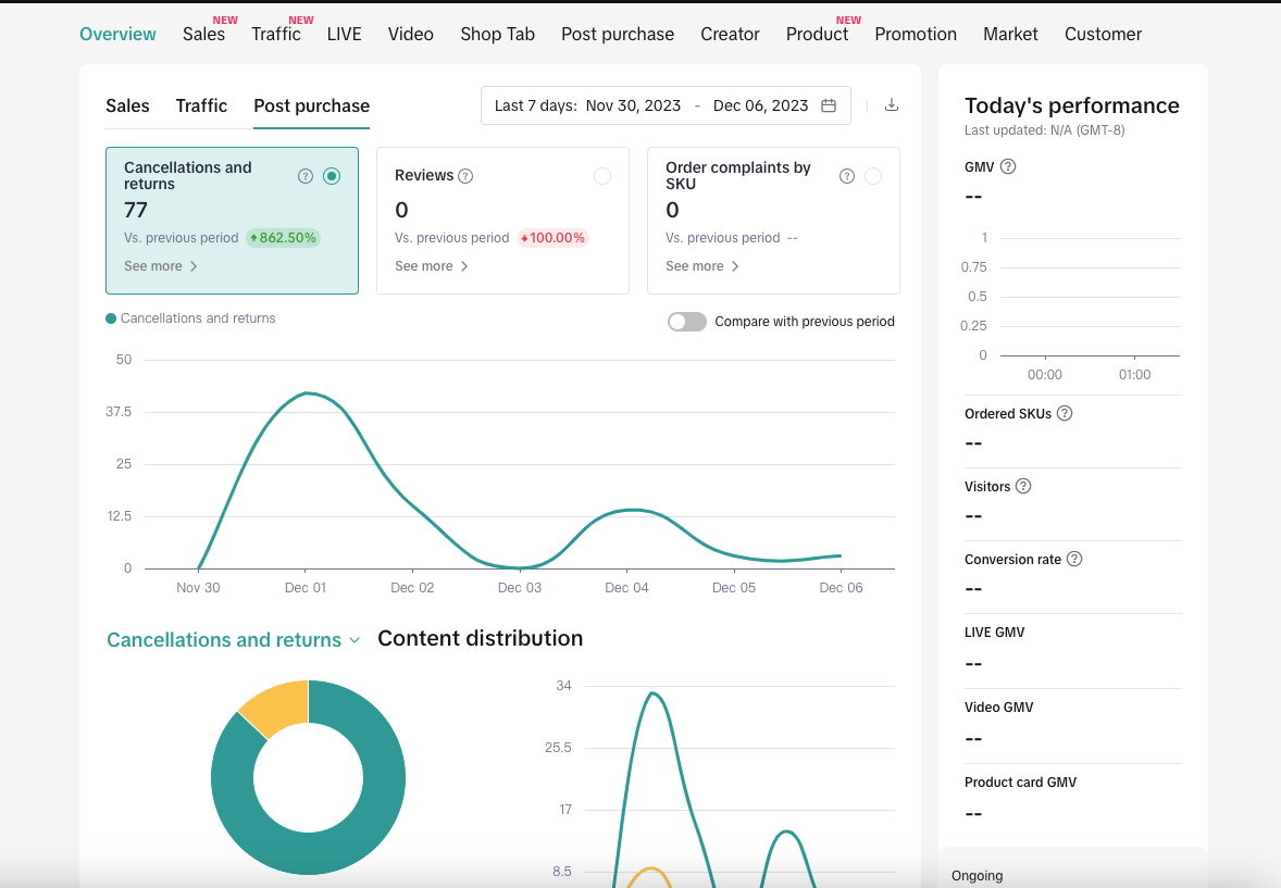
Post Purchase tab:
- Total Reviews: The total number of reviews (latest one to each SKU order)that buyers give/leave to the seller of the SKU orders that he/she purchased.
- Cancel&Return items: The total number of items that have been purchased but cancelled or returned later.
- SKU order complaints: The total number of SKU order complaints that buyers open the tickets to the shop or to the provided services or to the products,etc.
- Performance trend: This shows core metric trends. If you click Compare With the Same Period [1], you can view a comparison of trends between the current period and previous periods.
- Data export: If you want to export data to perform a manual analysis, click the download icon [2] to get the data file.


GMV ranking
- You can find your own GMV ranking in a category you select and compare current performance with last period.

FAQ
- What is the last period for calculating the core metric growth rate and comparing metric trends?
- Last period: Based on the time period you select, an identical number of days immediately prior to your selected start date will automatically be counted for comparison.
- For example, if you select 7/1/2023 through 7/10/2023 (a total of 10 days), then that is the current period, and the last period for comparison is the previous 10-day span, 6/21/2023-6/30/2023.
- In revenue ranking, which category should I choose?
- This section provides the categories from the current week, last week, current month or last month in which the shop had a GMV>0.
- If you select [all categories], the total GMV will be used for ranking.
- If merchants select a certain category, it will use the GMV of this category for ranking.