Shop Tab Analytics
05/10/2024
Summary
What is the TikTok Shop Tab and where can it be found?
- The Shop Tab is an e-commerce portal on TikTok Shop designed to attract users with strong purchase intentions by optimizing search results and product management.
- It can be found through various e-commerce portals like search, recommendations, first purchase offers, and today's deals, presented in livestreams, short videos, and product cards.
How can sellers utilize Shop Tab analytics to improve their operations?
- Shop Tab analytics help sellers understand business scale, conversion rates, sales performance, and product revenue rankings.
- Sellers can analyze transaction data, traffic conversion funnels, and identify hot products to enhance operations and boost sales.
What are the key metrics and features available in the Shop Tab?
- Key metrics include GMV, orders, units sold, and conversion rate, with options to view real-time and historical data.
- Features include identifying top products, analyzing traffic funnels, and separating GMV and orders by revenue channels like search and recommendations.
How does the traffic funnel in the Shop Tab work?
- The traffic funnel tracks customer conversion from listing impressions to product page views and from unique page views to product buyers.
- Metrics include listing impressions, page views, click-through rate, unique page views, and conversion rate, helping sellers understand user engagement and sales conversion.
What is Shop Tab?
1.1 Shop Tab Introduction
Shop Tab is a new e-commerce portal provided by TikTok Shop to bring you traffic who have stronger purchase intention. You can optimize your search results and product management capabilities to attract more users. You can also decorate your store pages and retain and manage private domain traffic.
1.2 Where can I find Shop Tab?
Shop Tab is a combination of e-commerce portals such as search, Shop Tab recommendations, first purchase, today's deal and more in various forms, including livestreams, short videos and product cards.- Search: Includes TikTok comprehensive search and Shop Tab search. You can optimize product titles, product information and content based on hot keywords.
- Shop Tab recommendations: Includes recommendations on the product details page, recommendations on the after-purchase page, TikTok Shop recommendations, task pages and ranking list pages. You can optimize product information and manage inventory and prices based on conversion rates from exposure to purchase.
- First purchase: Promotion channels with special offers for first-time customer purchases.
- Today's deal: Promotion channels featuring limited-time offers.
Search | Shop Tab Recommendations | First Order Offers | Today's deal |
![]() ![]() | ![]() | ![]() | ![]() |
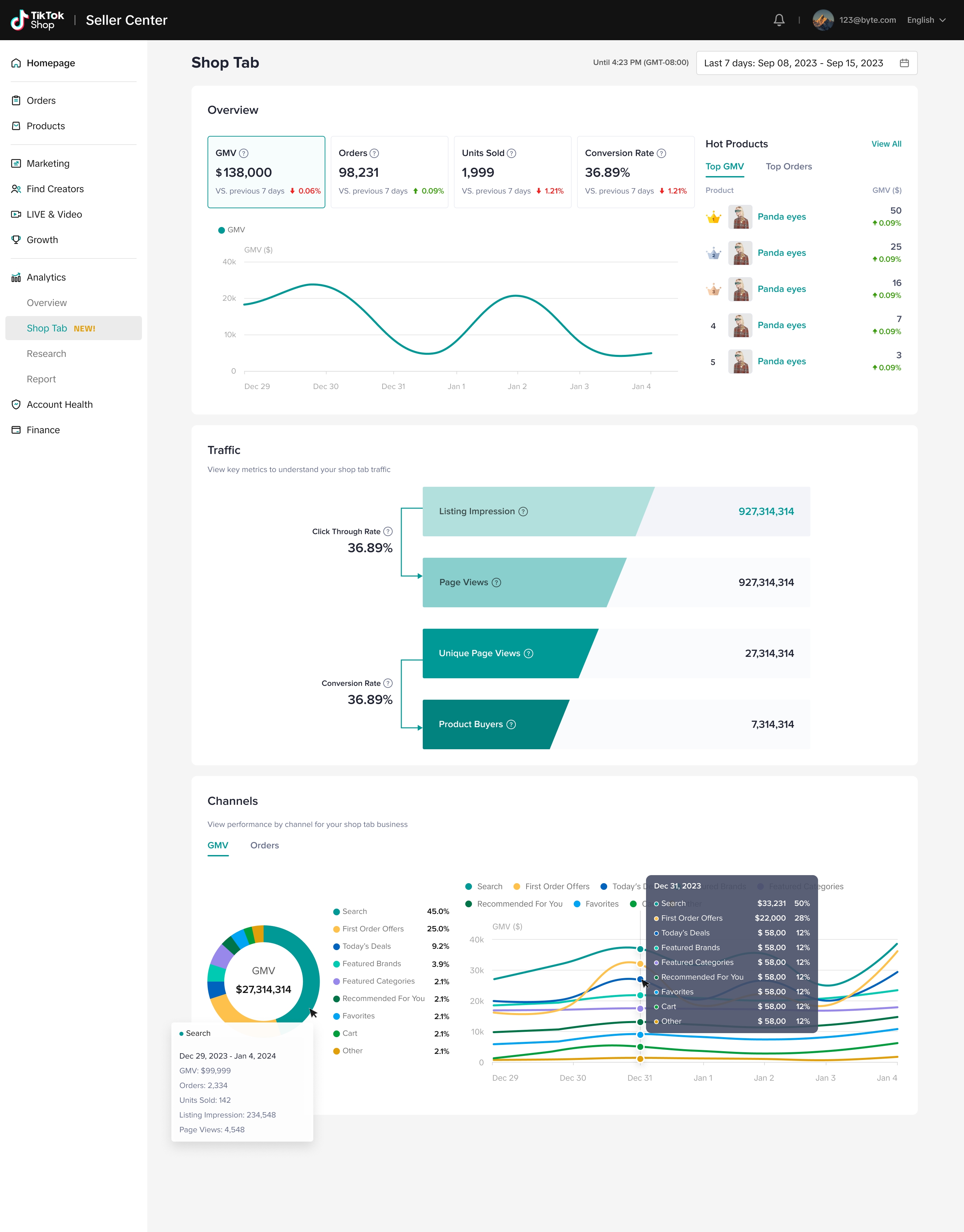
What can I learn from Shop Tab analytics?
Shop Tab analytics aims to help you understand the scale of your business, per-funnel conversion rates, per-channel sales performance and product revenue rankings so you can improve operations.
Applied scenario
🌟Scenario 1: Transaction and channel analysis from the TikTok Shop Tab
Understand the overall transaction, order, traffic and refund data of products in your store. You can more easily determine which channel can bring more transactions and traffic by viewing how many of your store’s products were purchased in the TikTok Shop Tab through the search, recommendation and activity channels.🌟Scenario 2: TikTok Shop Tab traffic conversion funnel
View the traffic exposure and conversion funnel to understand user retention and attrition rates at each level of the funnel, from when consumers see the product and click on the product details page to when they place an order.🌟Scenario 3: Hot products in the TikTok Shop Tab
Support the hot-selling goods that bring high GMV and orders to your store in the mall.

Feature details
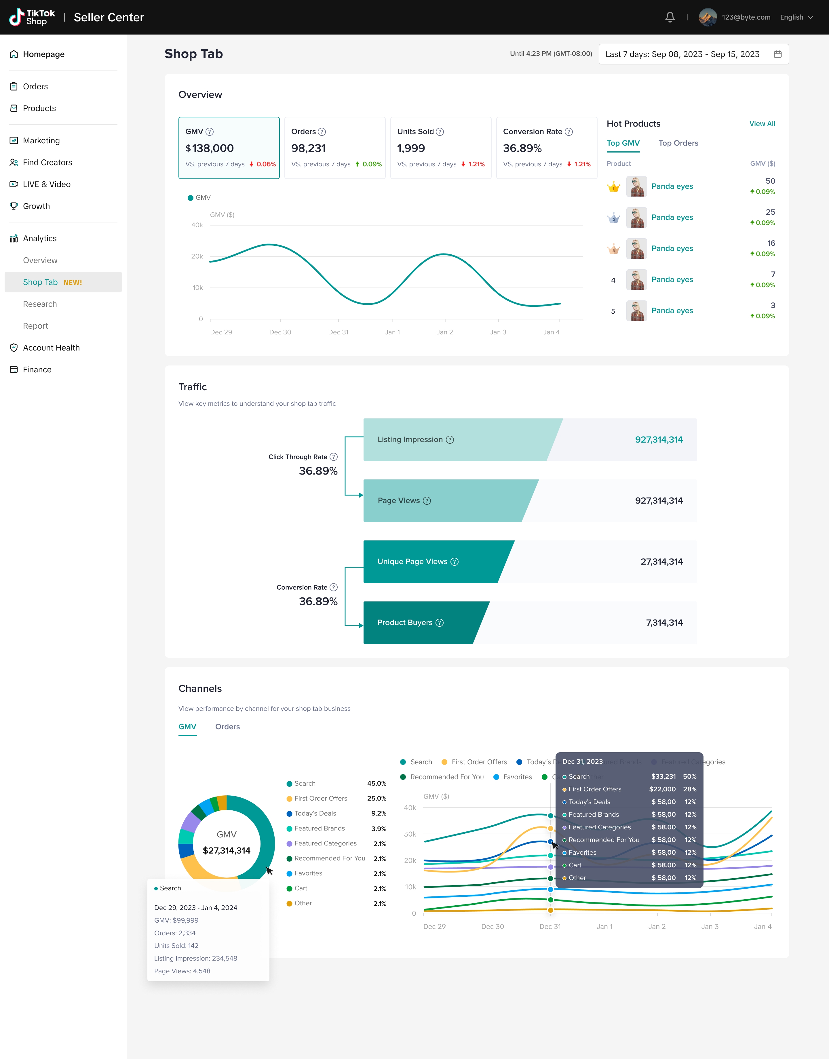
Overview
- Displays 4 key metrics to help you monitor real-time and historical TikTok Shop Tab sales and conversion performance:
- GMV
- Orders
- Units sold
- Conversion rate
- You can select a time period to view trends and the data fluctuation percentage compared to the previous period.
- If you choose today, you can view hour-level metric trends to learn more about sales performance.

Hot products
- You can find your top 5 products with their GMV or orders sold in Shop Tab, as well as the performance uplift compared with previous periods.
- If you click View All, you can jump to product analytics to view the performance of all products.

Traffic
- The traffic funnel shows the customer conversion from listing impressions to product page views and from unique page views to product buyers.
- Listing impression: The number of impressions for a Shop Tab listing. We count an impression when a link to your listing appears in Shop Tab. At this point, the buyer is one click away from your listing page.
- Page view: The sum of users who viewed the listing page in Shop Tab and the cumulative number of visits to your product details page. If one user visited your product details page twice during the selected period of time, it counts as two page views.
- Click-through rate: The number of listing page views divided by the number of listing page impressions in Shop Tab. This excludes external page views. For example, if your listing gets 1,000 impressions and 5 page views from Shop Tab, your click-through rate is 0.5%.
- Unique page views: The number of users who visited your product details page in Shop Tab during the selected period. If a user visits one of your product details pages multiple times during the selected period of time, it counts as one unique page view. If the same user visited two of your product details pages multiple times during the selected period of time, it counts as two unique page views.
- Product buyers: The number of unique users who placed an order after viewing the listing page in Shop Tab.
- Conversion rate: The number of page visits that result in a sale, which equals product buyers divided by unique page views.

Channels
- The GMV and orders can be separated by revenue-generating channels. You can see the GMV and orders generated on each channel and view trends within the selected time period.
- Revenue channels:
- Search
- Recommended For You
- First Order Offers
- Today's deal
- Featured Brands
- Featured Categories
- Favorites
- Cart
- Other





